Terraform & OpenTofu Runs
A run is the result of executing a Terraform or OpenTofu deployment in a workspace. There are two types of runs, runs that include an apply and runs that exclude an apply, referred to as a dry run. All runs for a given workspace will be displayed in the runs tab. For VCS-driven runs, a commit hash is provided, which can be clicked on to help users understand what changes were made to the code prior to the deployment for the entire history of the workspace. CLI runs will be noted as CLI-driven with the username of the person who created the run. No matter what the entry point for a run is, they will follow this workflow:

Run Stage | Description | Required |
---|---|---|
Pre-Init | The pre-init stage is often used to install binaries that are needed during the run. A custom hook is the only option during pre-init. | No |
Terraform/Tofu Init | The init stage initializes providers, modules, plugins, and working directories that will be used during the run. | Yes |
Pre-Plan | The pre-plan stage can be used to do the following:
| No |
Terraform/Tofu Plan | The plan stage executes a run that shows you what changes will happen to the resources based on the configuration files. | Yes |
Post-Plan | The post-plan stage can be used for the following:
| No |
OPA Approval | If an OPA policy is enforced with the | No |
Apply Approval | If the workspace settings has | No |
Pre-Apply | The pre-apply stage is often used to install binaries, call an external API, or any other requirements that are needed during the run. A custom hook is the only option during pre-apply. | No |
Terraform/Tofu Apply | The apply stage creates the resources that were shown in the plan stage. | Yes |
Post Apply | The post-apply stage is often used to call an external API to notify of the run results, download the state externally, or any other requirement needed after the apply. A custom hook is the only option during pre-apply. | No |
Dry Runs (Plan-Only)
A dry run is when a Terraform or OpenTofu plan is executed. Dry runs will check the state file against the resources in the provider and show the proposed changes, if any. If there are changes, the run will go through the cost-estimation and policy check phase. If there are no changes, the run will stop after the plan with a "no changes" status.
Dry runs can be executed using the Terraform or Tofu CLI if the remote backend is added locally to the workspace. Dry runs can also be executed if a pull request is opened in a repository that is linked to a Scalr workspace. The workspace must have the proper trigger strategy set for Scalr to recognize the changes and start a run. Depending on the VCS provider you are using, Scalr will send information back to the pull request comments for the teams to review.

Pull Request Comments
If a workspace source is VCS, Scalr will execute a dry run based on a pull request and report the plan as well as the apply result back to the VCS provider as a pull request comment.
Github, Gitlab, and Azure DevOps have a slightly advanced output in that you can see an overall summary for the pull request as well as a per workspace report (click on the VCS links in the beginning of this paragraph to learn how to enable this). If everything is successful, Scalr will return the success status and you are provided with a general summary. If there are destructive changes, resources being replaced, or policy failures, you will see a warning. For any Terraform or OpenTofu runs that fail, the error logs will be sent back into the PR comments.

Scalr will execute an apply when the pull request is merged and the apply results will also be posted back into the same pull request as a comment.
With Bitbucket, the checks are more abbreviated in that you do not have full pull request comments. The "main" check seen below is a cumulative check across all workspaces that are connected to this repo and the working directory (if applicable). This check can be used to create a branch policy to ensure only successful dry runs are merged. There will only be a successful green check if all runs are successful. These

Execute Runs from Pull Request Comments (Atlantis)
For VCS-based workspaces, a plan or apply run can be executed directly from pull request comment. As of right now, Github, Gitlab, and Azure is supported. To execute a run from a comment simply execute the following in a pull request comment:
/scalr plan
or
/scalr apply
The status of the run will be sent back to the VCS provider as a comment:

If the workspace setting "Enabled VCS-driven dry runs" is disabled, the /scalr plan
command will not work, but apply
will. To override this, use the -force
flag to force a plan to execute: /scalr plan -force
Command List:
Command | Description |
---|---|
/scalr plan | Executes a dry run in Scalr and results are returned to the VCS provider. |
/scalr plan -force | Forces a dry runs to execute even if the "Enabled VCS-driven dry runs" is disabled in the workspace settings. |
/scalr apply | Executes an apply run in Scalr and results are returned to the VCS provider. |
/scalr apply -workspace-id=<workspace-id> | Executes an apply run targeted to a specific workspace and results are returned to the VCS provider. Useful for repositories linked to many workspaces. |
If auto-queue run is set to never in the workspace settings, runs will not execute from pull request comments until it is change to skip first or always. The default is skip first.
Since the apply happens through a comment before the merge, users can avoid another apply executing when the pull request is merged by adding the following to the headcommit message of a pull request:
[skip scalr]
or [skip ci]
The ability to execute runs from a comment is controlled through the VCS provider settings:
Avoid State Update by Unmerged PRs
Want to ensure that Terraform state modifications are only applied from the main workspace branch or a verified PR, preventing accidental overwrites or conflicts caused by unmerged changes?
Scalr safeguards your Terraform state from unintended modifications with branch awareness. Scalr displays warnings when changes are attempted from branches with unmerged pull requests, and automatically prevents auto-apply operations when the state-generating branch differs from your run's configuration branch. This ensures state modifications only occur from your main workspace branch or properly verified pull requests, preventing accidental overwrites and conflicts.

Prevent an Apply from a PR that Cannot be Merged
If you are using the apply before merge workflow, you want to make sure that the /scalr apply
command can only be executed after a PR is approved and passes branch protection checks, so that you can enforce compliance and prevent unauthorized Terraform changes. This can be done by checking the merge_error
attribute in the run input. See more on this here.
Automatic Base Branch Merge Before Run Execution
VCS-driven workspaces can automatically merge the base branch into the head branch before triggering a run. This ensures that runs are always executed against the latest code in the base branch, providing more accurate and reliable results. This helps a common pain point where runs could be executed against outdated head branches, potentially leading to false-positive results or failed applies after merging.
To implement this feature, enable the auto-merge option when configuring the VCS provider:

Approve a Run from Pull Request Comments
For VCS-based workspaces, an apply run can be approved or declined directly from a pull request comment. As of right now, GitHub and Azure DevOps are supported; other VCS providers will be added soon. To approve or decline a run from a comment, simply execute the following commands in a pull request comment:
Command | Description |
---|---|
/scalr approve | Approves all runs in all workspaces related to the pull request. |
/scalr decline | Declines all runs in all workspaces related to the pull request. |
/scalr approve -workspace-id=ws-xxxxxxxxx | Approves a run in a specific workspace. |
/scalr decline -workspace-id=ws-xxxxxxxxx | Declines a run in a specific workspace. |
/scalr approve -workspace-id=ws-xxxxxxxxx,ws-yyyyyyyyy | Approves a run in a list of defined workspaces. |
/scalr decline -workspace-id=ws-xxxxxxxxx,ws-yyyyyyyyy | Declines a run in a list of defined workspaces. |
A reason can be added to all approvals with the -reason="Your reason here"
argument:
/scalr approve -workspace-id=ws-xxxxxxxxx,ws-yyyyyyyyy -reason="Your reason here"
A default Approved from VCS comment
message will be added if no reason is given.
Permissions
For a user to be able to approve or decline a run, the following must apply:
- Users must have the same email address in both GitHub or Azure DevOps and Scalr.
- Users must have the
runs:apply
permission otherwise, the approve or decline commands will not be permitted.
Apply Runs
An apply run is a run in which the Terraform or Tofu apply
command is executed and resources are created based on a successful run. The apply run executes the plan first to make sure there are changes. If there are changes it then goes through the cost estimation, policy check, and then executes the apply to create the resources. An apply run can be executed through the UI, from the Terraform or Tofu CLI, or by merging a pull request if the workspace is linked to a VCS repository:

Users with the runs:apply
permission can approve or discard runs waiting on approval. Users with the runs:cancel
permission can discard runs waiting on approval.
Pre-Checks
Stop wasting time finding issues after a run has executed. The Terraform and OpenTofu pre-check feature allows you to validate code before the run is executed. These can be added to all workspaces by enabling them in the Terraform or OpenTofu integration located at the account scope -> integrations section. Any run that fails during a pre-check is not counted towards billing.

The following checks are available:
terraform fmt
terraform validate
opentofu fmt
opentofu validate

Run Modes
When queuing a new run from the UI, you will have the options below presented to you. All standard Terraform or OpenTofu commands are still available when executing from the CLI.
Plan & Apply
- The default option. Initiates a full cycle of the plan, apply, (cost and policy checks are executed only if are configured in the environment).Plan Only
- Only execute aterraform plan
, which includes the cost-estimate and policy checks.Refresh-only
- A new configuration is not applied, Terraform only updates the state according to the actual value in the 3rd party.Skip Refresh
- The current state is not refreshed while planning the changes.Replace
- A limited list of resources can be recreated. At least 1 resource is required to be selected.Target Resources
- A list of resources that will be targeted during the plan and apply. All other resources will be ignored.
Scheduled Applies
Want to approve a Terraform or OpenTofu apply, but delay when it actually executes? Scheduled applies allow you to set a one time schedule for the apply that is being approved:

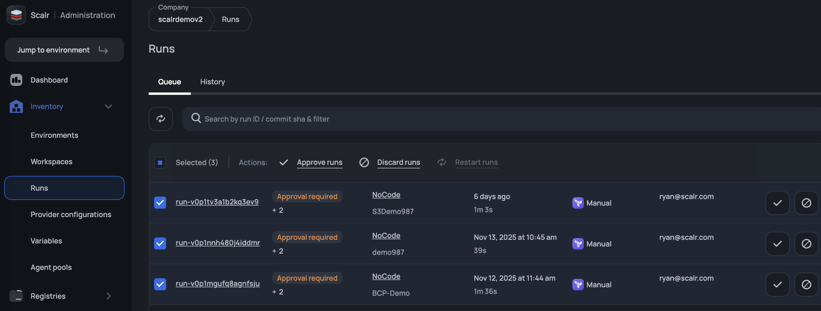
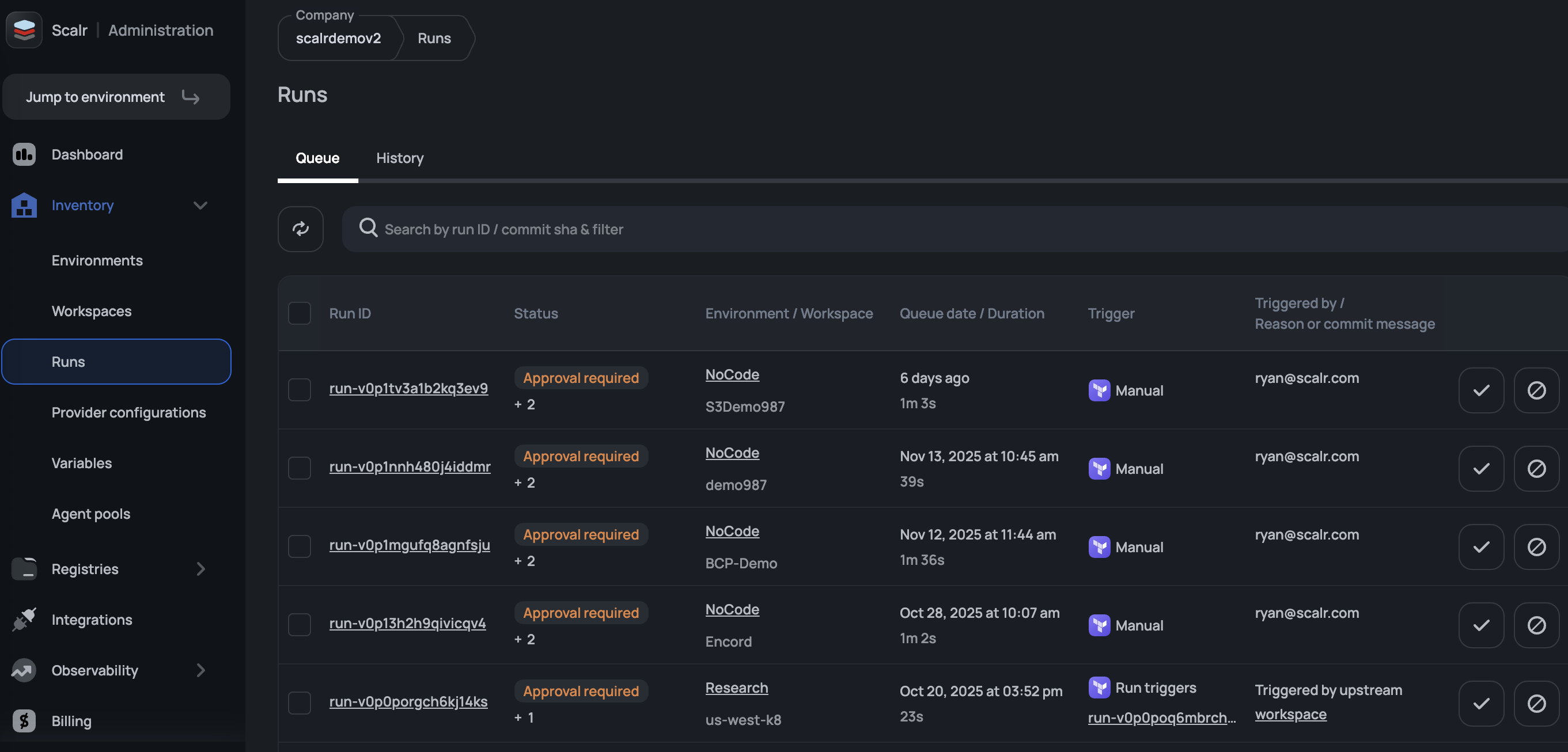
Run Dashboards
The runs dashboard, which exists at the account, environment, and workspace scope, serves as a central dashboard for all runs across all workspaces. From this page, runs can be canceled in bulk or approved/discarded as needed. A use case for the bulk cancellation is to reprioritize runs (i.e. you have an emergency change going in that cannot wait on prior runs to finish).

The permissions to view the runs page can be controlled through theruns-queue:read
in the IAM roles.
Run Output
The output of a plan can be displayed in two different ways, the standard console output or through the smart plan output referred to as a visual plan.

The visual plan is useful when you have hundreds or thousands of resources and you need to quickly filter on the action that is occurring in the plan:

Ignore Draft Pull Requests
Draft pull requests are commonly used during the early development cycles to note when a pull request is in a draft state. Since draft pull requests are so early on in the development cycle, it's possible that you don't want a Scalr plan to execute when pull requests are opened. Scalr gives you the option to ignore draft pull requests by unchecking "Trigger runs for draft pull requests". As of right now, this will apply to any workspace that is linked to the VCS provider.

Bulk Runs
Need to kick off runs in multiple workspaces at the same time? Bulk actions allow you to multi-select workspaces at the account or environment scope to execute a run with any of the run modes seen above or a destroy.

Prioritize Runs
During active development phases, runs will build up in the queue. It's much easier to select the run you want to actually execute rather than having to go through and delete other runs one by one, which is what the force run feature does. By forcing a run, Scalr will automatically discard all previous pending runs to ensure the selected run executes as fast as possible. Just click on the lightning bolt to select the run to execute.

Target Resources
The target
option gives users the ability to focus the Terraform run on a specific resource or set of resources:

After a target is checked, select one or more resources that the run will impact once executed.
OIDC connect
Overview
Scalr has built-in support for major cloud providers (AWS, Azure, Google) via Provider configurations. However, some custom providers (Cloudflare, Vault, etc.) don't have the OIDC-connected options via the provider configurations. To solve this issue, Scalr exports an environment variable, SCALR_OIDC_TOKEN
, for each run phase (plan & apply) that can be used to connect to the custom provider.
Token payload
The OIDC token is signed by the Scalr JWT token and can be exchanged for a temporary token by the custom provider. The payload has the following structure:
{
"aud": "<account-name>",
"exp": 1700056966,
"iat": 1700053066,
"iss": "https://scalr.io",
"jti": "0ddab61b-4ca3-4112-be31-7549c83f26b8",
"nbf": 1700053066,
"ref": "",
"scalr_account_id": "acc-xxxxxxxx",
"scalr_account_name": "<account-name>",
"scalr_environment_id": "env-xxxxxxxx",
"scalr_environment_name": "<environment-name>",
"scalr_run_id": "run-xxxxxxx",
"scalr_run_phase": "plan",
"scalr_tags": "",
"scalr_workspace_id": "ws-xxxxxxxxxxxxx",
"scalr_workspace_name": "<workspace-name>",
"sub": "account:<account-name>:environment:<environment-name>:workspace:<workspace-name>"
}
Issuer always equals to https://scalr.io.
Payload customization
To make the token generation more streamlined, Scalr adds default values for the following attributes:
aud
- by default, it is the account name. To override it, you can create the shell variableSCALR_OIDC_AUD
at any level and it will be set for all workspaces within the scope it is created (workspace, environment, or account).exp
- by default, it is set to the run operation timeout of the workspace. If the timeout is not set, then the system's default value is used (60 minutes). To override it, you can create the shell variableSCALR_OIDC_EXP
at any level and it will be set for all workspaces within the scope it is created (workspace, environment, or account).
Built-In Variables
The following shell variables are built into the runtime environment for use as needed:
SCALR_RUN_ID
- The ID of the current run.SCALR_HOSTNAME
- The Scalr hostname.SCALR_TERRAFORM_OPERATION
- The current Terraform operation (plan or apply).SCALR_TERRAFORM_EXIT_CODE
- The exit code (0 or 1) of the previous operation (plan or apply) and only available in after hooks.SCALR_RUN_IS_DESTROY
- If the code is 1, then the run is the equivalent to aterraform destroy
. If it is 0, then it is aterraform apply
. This is helpful for custom hooks that will execute if the apply is a destroy or not.SCALR_RUN_VCS_BRANCH
- The branch name of the VCS repo i.e.main
SCALR_RUN_VCS_COMMIT
- The commit hash for a VCS triggered run i.e.e59f09e
SCALR_RUN_MODE
- This will return the type of run that was executed. Possible values are:apply
- Plan & Applydry
- Plan onlyrefresh
- Refresh onlyskip_refresh
- Skip refresh
SCALR_RUN_SOURCE
- The source that triggered the run. Possible values are:vcs
- The run was triggered by a VCS provider.cli
- The run was triggered from the Terraform or OpenTofu CLI.scalr-cli
- The run was triggered from the Scalr CLIrun-trigger
- The run was triggered from the run triggers feature.schedule
- The run was triggered based on a schedule being set in the workspace.api
- The run was triggered from the Scalr API.configuration version
- When the run is triggered based on auto-queue runs being enabled in the workspace and the first CV uploaded triggers a run.ui
- for all runs triggered from the UI.
SCALR_WORKSPACE_NAME
- The name of the workspace the run is executing in.SCALR_WORKSPACE_ID
- The ID of the workspace the run is executing in.SCALR_ENVIRONMENT_ID
- The ID of the environment the run is executing in.SCALR_ENVIRONMENT_NAME
- The name of the environment the run is executing in.SCALR_OIDC_TOKEN
- The ID token that is exported for each run phase (plan & apply) that allows users to connect to third parties (e.g. Vault, Cloudflare, etc.) via the OIDC. More about OIDC connect read hereSCALR_RUN_CONTENT_ROOT
- The absolute path to the root of the configuration being executed.
See the full documentation for variables here: Variables
Updated about 2 months ago