Metrics
The Scalr Metrics feature automatically surfaces critical performance metrics and patterns that might otherwise go unnoticed, enabling teams to identify and proactively address bottlenecks. With Metrics, you'll have the data you need to optimize your infrastructure automation and maintain peak efficiency across all workspaces.
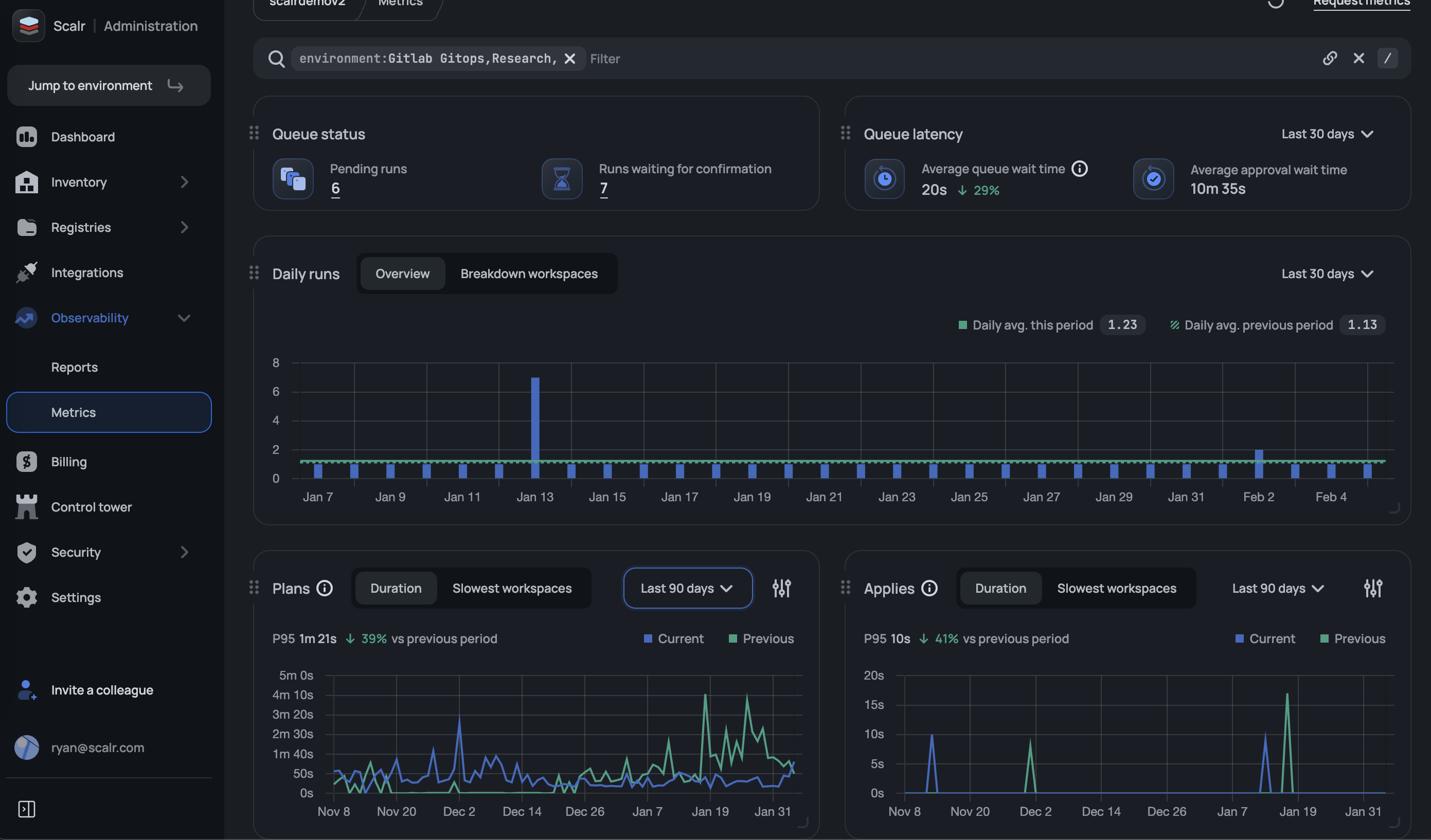
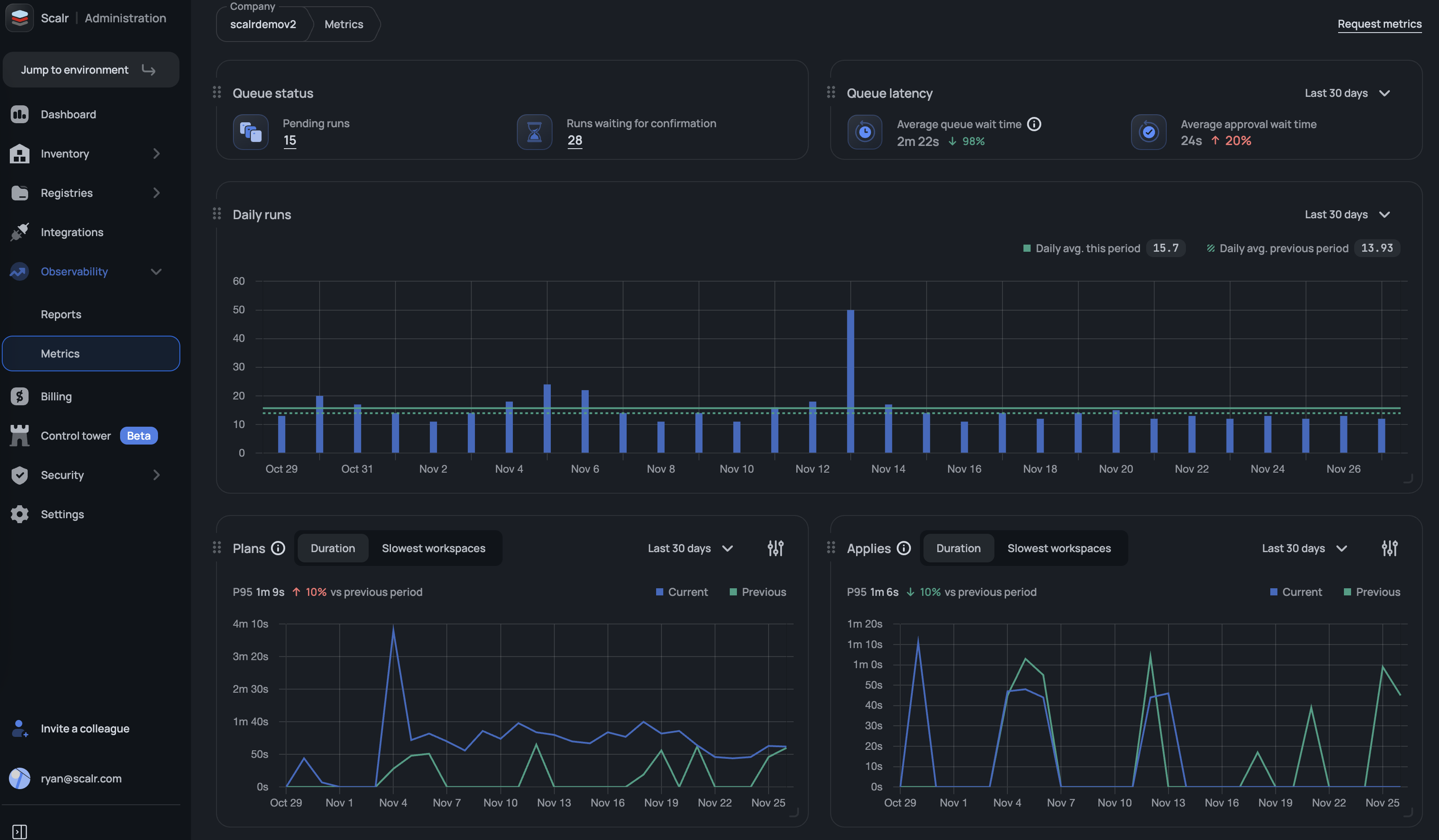
The Metrics page can be found at the admin scope under the observability section.

It is important to note that you can build filters to exclude any environment or workspace types that might skew the metrics, such as a lab or test environment.
Currently available metrics:
- Apply duration trends (7, 30, and 90-day views)
- Plan duration trends (7, 30, and 90-day views)
- Slowest workspaces impacting apply performance
- Slowest workspaces impacting plan performance
- Daily run statistics
- Pending runs
- Runs waiting for confirmation
- Average queue wait time
- Average approval wait time
For some metrics, like plan and apply duration, you have the option to change the aggregation period if a rolling average should be used instead:

Updated 2 months ago
